背景简介
记录在 Grafana 中配置 Prometheus 监控数据
前置信息
- Prometheus 【Docker - 部署 Prometheus】
- Grafana 【Docker - 部署 Grafana】
详细信息
- 登录 Grafana


- 点击 Connections > Data sources > Add data source

- 选择 Prometheus

- 根据实际系统信息配置连接信息


- 点击左上角 + > Import dashboard

- 输入官方模板: 1860 (也可根据自身需求更改)

- 点击右边 Load 按钮,可选: 修改 Name, Folder 等信息

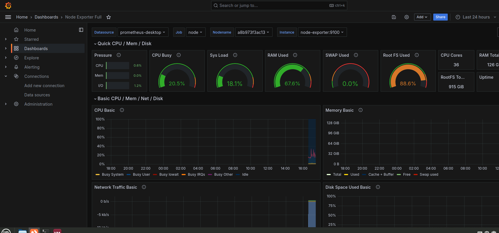
- 点击 Import 后即可查看监控数据

以上便是本文的全部内容,感谢您的阅读,如遇到任何问题,欢迎在评论区留言讨论。